Книга Крепости на колесах. История бронепоездов, страница 36 – Игорь Дроговоз

Авторы: А Б В Г Д Е Ж З И Й К Л М Н О П Р С Т У Ф Х Ч Ш Ы Э Ю Я
Книги: А Б В Г Д Е Ж З И Й К Л М Н О П Р С Т У Ф Х Ц Ч Ш Щ Ы Э Ю Я
Бесплатная онлайн библиотека LoveRead.in

Онлайн книга «Крепости на колесах. История бронепоездов»

📃 Cтраница 36
Иллюстрация к книге — Крепости на колесах. История бронепоездов [i_057.jpg]

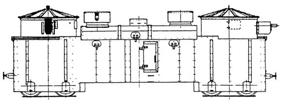
Польский бронепоезд «Danuta». 1919 г.


В 11 часов утра 3 июля десантные отряды бронепоездов при поддержке артиллерийского огня, ворвались в Комаровцы. Поляки были захвачены врасплох и начали беспорядочное отступление под прикрытием огня своего бронепоезда. Преследование противника затруднялось тем, что железнодорожный путь был испорчен поляками в восьми местах на протяжении одного километра, и командам бронепоездов пришлось заняться восстановлением пути.

Однако польский бронепоезд своим огнем не давал возможности вести их. Тогда один десантный взвод сумел подобраться вплотную к железной дороге и засел во рве в 50–60 метрах от поляков, в мертвой зоне их огня. Открыв огонь из пулеметов в упор, десантники вынудили бронепоезд отойти на запад, создав тем самым условия для работы ремонтников.

Иллюстрация к книге — Крепости на колесах. История бронепоездов [i_058.jpg]

Бронеплощадка бронепоезда № 34 А «Красноармеец»


Восстановив к вечеру путь, два красных бронепоезда ворвались на станцию Комаровцы, выбив оттуда польские войска. Удалось даже захватить знамя и всю канцелярию 54–го пехотного полка. Поляки попытались контратаковать и перерезать железную дорогу, но были отбиты огнем курсирующего бронепоезда и понесли большие потери.

Атаки польских войск продолжались всю ночь. И всю ночь бронепоезда своим артиллерийским и пулеметным огнем отбивали их.

Не сумев создать надежную противобронепоездную оборону, польское командование утратило инициативу, даже отразив наступление красной пехоты, и вынуждено было отдать приказ об отходе, тем более что в прорыв, сделанный бронепоездами, вошли кавалерийские части, развивая [154] успех операции. Бронепоезда сыграли решающую роль в прорыве польской обороны.

Успешно действовали на фронте и польские бронепоезда. В боях под Радзивиловым в конце июля 1920 года в сложной ситуации оказались части польской 18–й пехотной дивизии. Пытаясь содействовать действиям 3–й пехотной дивизии, сражавшейся на западном берегу реки Стырь, 23 июля бригады 18–й дивизии пошли в атаку. Но уже вскоре 35–я бригада столкнулась с красной кавалерией и после жаркого боя отошла назад.

Организованное отступление бригады, однако, вскоре превратилось в беспорядочное бегство. Вечером того же дня поляки были внезапно атакованы подошедшей с юга 11–й кавалерийской дивизией.

Очевидец этого боя так описывал происходящее: «Теперь уже все бежало в полном беспорядке: пехота, артиллерия и обозы — прямо по полям; все устремилось к бронепоезду, который, стоя на пути несколько восточнее Михайловки, принимал участие в этом несчастном бою. Следует признать большую заслугу бронепоезда в том, что не вся 35–я бригада была уничтожена. У этого поезда вновь сорганизовалось сопротивление».

Польский бронепоезд «Пионер» хотя и не сумел восстановить положения на фронте, все же своим огнем прикрыл отход пехоты и помог ликвидировать панику в частях отошедших к железной дороге. Наступление 11–й кавалерийской дивизии было приостановлено.

На Западном фронте в 1920 году 15 советским бронепоездам противостояли 10 польских. Поляки, не имея возможности строить в больших количествах новые бронепоезда, первыми стали использовать танки для создания импровизированных бронепоездов (табл. 2).

Таблица 2.Боевой и численный состав войск противника перед армиями Западного фронта на 25 августа 1920 г.

Основные группировки

Боевой состав

Численность


пехотных дивизий (бригад)

кавалер. дивизий (бригад)

в том числе

личного состава

вооружения и техники


батальонов

эскадронов

штыков

сабель

орудий

пулеметов

броне — поездов

танков (броне — автомоб.)

самолетов

Латвийские войска:

на охране границ

10

1

4220

150

45

74

в тылy

7

2600

48

5

5(5)

Итого латвийских войск

17

1

6800

150

45

122

5

5(5)

Литовские войска:

на охране границ

3

21

9450

63

в тылу

1

9

4050

750

40

27

Итого литовских войск

4

30

13500

750

40

90

Польские войска:

волковысское направление

3

22

19

8100

2200

92

260

пружанское направление

1

12

4

2800

400

48

104

кобринское направление

Вход
Поиск по сайту
Ищем:
Календарь