Книга Крепости на колесах. История бронепоездов, страница 34 – Игорь Дроговоз

Авторы: А Б В Г Д Е Ж З И Й К Л М Н О П Р С Т У Ф Х Ч Ш Ы Э Ю Я
Книги: А Б В Г Д Е Ж З И Й К Л М Н О П Р С Т У Ф Х Ц Ч Ш Щ Ы Э Ю Я
Бесплатная онлайн библиотека LoveRead.in

Онлайн книга «Крепости на колесах. История бронепоездов»

📃 Cтраница 34

Поскольку путь к Крыму на соединение с основными силами Добровольческой армии был перерезан, оставалось одно — пытаться пробиться в Польшу. Директивой командующего Войсками Новороссийской области генерала [144] Шиллинга все войска правобережной Украины были подчинены генералу Н.Э. Бредову.

Его главные силы должны были сосредоточиться у Тирасполя, откуда их путь лежал в Румынию, а оттуда морем в Крым. Но в жизни все сложилось иначе.

Иллюстрация к книге — Крепости на колесах. История бронепоездов [i_052.jpg]

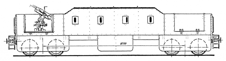
Бронеплощадка зенитного бронепоезда постройки Ижорского завода


Предоставим здесь вновь слово генералу Деникину: «Началась вновь тяжелая драма Одессы, в третий раз испытывавшей бедствия эвакуации…Войска генерала Бредова, подойдя к Днестру, были встречены румынскими пулеметами. Такая же участь постигла беженцев — женщин и детей. Бредов свернул на север, вдоль Днестра, и, отбивая удары большевиков, пробился на соединение с поляками».

Из — за предательства румын, у Тирасполя образовалось огромное кладбище бронепоездов Добровольческой армии, которые пришлось бросить. Железные дороги были перерезаны, и команды поездов, поломав все, что только было можно, вынуждены были две недели двигаться навстречу польским войскам.

На железнодорожных путях станции Тирасполь в конце января 1920 года остались бронепоезда «Баян», «Богатырь», «Генерал Духонин», «Генерал Марков», «Генерал Шифнер — Маркевич», «Гроза», «Доблесть Витязя», «Доброволец», «Князь Пожарский», «Коршун», «Непобедимый», «Новороссия», «Пластун». Уцелев в кровавых боях, они были брошены обреченной армии в ее последнем отступлении.

Повстанцы доставляли немало хлопот и красному командованию. Попытки договориться с ними всякий раз заканчивались новыми конфликтами из — за постоянных нарушений договоренностей большевиками. Для достижения своих целей они использовали любые методы.

В мае 1919 года красный бронепоезд «Имени Николая Руднева» сыграл большую роль в подавлении мятежа атамана Григорьева. Начальник 6–й стрелковой дивизии Красной Армии Григорьев, ранее перешедший на сторону большевиков от петлюровцев, поднял восстание, целью которого объявил: свободу торговли, свободные советы при участии всех партий, кроме большевиков, защиту частной собственности, независимость Украины. [145]

Располагая крупными силами пехоты, кавалерии и несколькими бронепоездами, Григорьев начал поход на Киев. Основная часть его войск находилась в районе железнодорожной линии Знаменка — Александрия. Очень скоро Григорьев захватил Херсон, Екатеринослав, Кременчуг, Знаменку и многие другие города.

Решающие бои развернулись в районе Кременчуга. Бронепоезд «Имени Руднева», внезапно ворвавшись на станцию Александрия, захватил 12 эшелонов, стоявших на путях. Через несколько дней, после короткого боя, на станции Понтеевка командой бронепоезда был захвачен подбитый григорьевский бронепоезд.

В боях за Знаменку участвовали еще два красных бронепоезда — «Имени Розы Люксембург» и «Имени Тараса Шевченко».

Решительными и жестокими мерами, предпринятыми командованием Красной Армии, мятеж был подавлен. Григорьев сбежал к батьке Махно, но вскоре был убит. Кстати, батька Махно тоже обзавелся несколькими бронепоездами, которые использовал в боях против своих многочисленных противников — деникинцев, петлюровцев, красных.

Настоящая дуэль красноармейского броневика «Ланчестер» и махновского бронепоезда произошла летом 1919 года на украинской станции Пологи. Экипаж броневика, обнаружив на путях бронепоезд, открыл по нему огонь из 38–мм пушки. Ответным огнем была снесена башня броневика, но, получив снаряд в паровоз, бронепоезд ушел.

Так описывает этот бой в своих мемуарах Селявкин, но живописную картину дуэли двух броненосцев, одного на рельсах, другого на земле, портит одна деталь. Если снарядом бронепоезда снесло башню броневика с пушкой, откуда же вылетел снаряд, угодивший в паровоз? Загадка…

К тому же, во всех справочниках по оружию указывается, что бронеавтомобили «Ланчестер» были вооружены одним пулеметом. Про орудия речи вообще нет. Вот и верь после этого мемуарам «очевидцев». [146]

На Варшаву! И обратно…

Широко использовались бронепоезда в советско — польской войне 1920 года, причем как советскими, так и польскими войсками. Этому способствовали маневренный характер боевых действий на советско — польском фронте, наличие развитой сети железных дорог на театре военных действий.

Первый польский бронепоезд был построен в кустарных условиях еще в 1917 году в белорусском городе Бобруйске, где в этот период находился 1–й польский корпус, сражавшийся в годы первой мировой войны на стороне русской армии.

Бронепоезд (или по — польски — pociag panzerny) «Zwiazek Broni» был весьма примитивной конструкцией. На открытой железнодорожной платформе была установлена полевая трехдюймовая пушка. Защитой для нее и расчета служили мешки с песком, уложенные по бортам платформы.

На другой платформе был установлен бронеавтомобиль, вооруженный пулеметами. К этим боевым площадкам были прицеплены обычные крытые вагоны, в которых находился личный состав. Вот и весь бронепоезд. Позже появились более совершенные в конструктивном плане типы польских бронепоездов.

Польская армия, практически не имевшая современной боевой техники, была вынуждена, как и Красная Армия, прибегать к импровизациям, вроде строительства бронепоездов из всего, что попадало под руку. В результате, к 1920 году поляки имели в боевом строю своей армии более 20 бронепоездов, широко применявшихся в боях на территории Белоруссии и Украины.

К тому же, в начальном периоде войны, в руки поляков попали несколько советских бронепоездов, которые стали использоваться в польской армии и послужили образцом для строительства новых составов. Кроме того, после окончания первой мировой войны, польской армии также достались несколько германских и австро — венгерских бронепоездов, обретшие новых хозяев. [147]

Война с Советской Россией началась для Польши довольно успешно. Пока основные силы Красной Армии были задействованы на других фронтах, польские войска быстро продвигались на восток, сметая со своего пути большевистские отряды. Был захвачен Киев и многие другие города Белоруссии и Украины.

На долю красных бронепоездов в это время выпала задача прикрытия отхода своих войск. В начале мая 1920 года, польские войска, содействуя наступлению основных сил своей армии на Киев, начали активные действия в районе Речицы Гомельской губернии. Здесь вела оборонительные бои 169–я бригада Красной Армии. Ее поддерживали бронепоезда № 33 и 101.

8 мая красноармейские части отходили на восток, преследуемые наступающими поляками. Бронепоезда к тому же выводили снабженческий поезд в 65 вагонов. Но дорога [148] на восток оказалась перерезанной: поляки захватили мост через Днепр и станцию Речица, но, не имея артиллерии, устроили завал из бревен и шпал на путях, чтобы не пропустить поезда.

Вход
Поиск по сайту
Ищем:
Календарь