Книга Чудо-оружие Российской империи, страница 3 – Александр Широкорад

Авторы: А Б В Г Д Е Ж З И Й К Л М Н О П Р С Т У Ф Х Ч Ш Ы Э Ю Я
Книги: А Б В Г Д Е Ж З И Й К Л М Н О П Р С Т У Ф Х Ц Ч Ш Щ Ы Э Ю Я
Бесплатная онлайн библиотека LoveRead.in

Онлайн книга «Чудо-оружие Российской империи»

📃 Cтраница 3

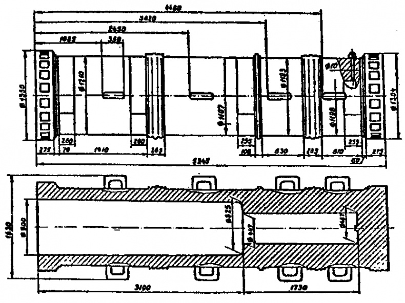
Вес турецкой бомбарды 19 т, а полная длина 5232 мм. Внешний диаметр ствола 894 мм. Длина цилиндрической части канала 2819 мм. Длина каморы 2006 мм. Дно каморы закругленное. Бомбарда стреляла каменными ядрами весом 309 кг, заряд пороха весил 22 кг.

Бомбарда в свое время защищала Дарданеллы. Как видим, внешне и по устройству канала она очень схожа с Царь-пушкой. Главное и принципиальное различие в том, что турецкая бомбарда имеет ввинтную казенную часть. Видимо, по образцу таких бомбард и делалась Царь-пушка. (Сх. 3, 4).

Иллюстрация к книге — Чудо-оружие Российской империи [i_003.jpg]

Схема 3. 25-дюймовая медная турецкая бомбарда, отлитая в 1464 г.

Иллюстрация к книге — Чудо-оружие Российской империи [i_004.jpg]

Схема 4. Царь-пушка, отлитая в Москве в 1586 г. Как видим, и внешне эта и турецкая бомбарды очень близки


Итак, Царь-пушка◦— это бомбарда, предназначенная для стрельбы каменными ядрами. Вес каменного ядра Царь-пушки составлял около 50 пудов (819 кг), а чугунное ядро такого калибра весит 120 пудов (1,97 т). В качестве же дробовика Царь-пушка была крайне неэффективна. По стоимости затрат вместо нее можно было изготовить 20 малых дробовиков, на заряжание которых нужно не сутки, а всего 1–2 минуты. Замечу, что в официальной описи «При Московском арсенале состоящей артиллерии» [8] на 1730 г. числилось 40 медных и 15 чугунных дробовиков. Обратим внимание на их калибры: 1500 фунтов◦— 1 (это и есть Царь-пушка), а затем следуют калибры: 25 фунтов◦— 2, 22 фунта◦— 1, 21 фунт◦— 3 и т. д. Наибольшее число дробовиков, 11, приходится на 2-фунтовый калибр. Риторический вопрос◦— каким местом думали наши военные, записавшие Царь-пушку в дробовики?

Интересная деталь, в 1980 г. исследовавшие канал орудия специалисты из Академии им. Дзержинского сделали вывод, что Царь-пушки стреляли, по крайней мере, 1 раз.

После того, как Царь-пушку отлили и отделали на Пушечном дворе, ее перетащили к Спасскому мосту и уложили на землю рядом с пушкой «Павлин». Чтобы передвинуть орудие, к восьми скобам на его стволе привязывали веревки, в эти веревки впрягали одновременно 200 лошадей, и те катили пушку, лежащую на огромных бревнах◦— катках.

Первоначально орудия «Царь» и «Павлин» лежали на земле у моста, ведущего к Спасской башне, а Кашпирова пушка◦— у Земского приказа, располагавшегося там, где сейчас Исторический музей. В 1626 г. их подняли с земли и установили на бревенчатых срубах, плотно набитых землей. Эти помосты назывались роскаты. Один из них, с Царь-пушкой и «Павлином», поставили у Лобного места, другой, с Кашпировой пушкой, — у Никольских ворот. В 1636 г. деревянные роскаты заменили каменными, внутри которых устроили склады и лавки, торговавшие вином.

После «нарвской конфузии», когда царское войско потеряло всю осадную и полковую артиллерию, Петр I велел срочно лить новые пушки. Необходимую же для этого медь царь решил добыть переплавкой колоколов и старинных пушек. По «именному указу» было «велено перелить в пушечное и мортирное литье пушку „Павлин“, что в Китае у Лобного места на роскате; пушку Кашпирову, что у нового Денежного двора, где был Земской приказ; пушку „Ехидну“, что под селом Воскресенским; пушку „Кречет“ ядром пуд десять фунтов; пушку „Соловья“ ядром 6 фунтов, что в Китае на площади».

Петр в силу своей необразованности не пощадил самые древние орудия московского литья и сделал исключение лишь для самых крупных орудий. В числе их, естественно, оказалась и Царь-пушка, а также две мортиры литья Андрея Чохова, которые в настоящее время находятся в Артиллерийском музее в Петербурге.

Речь идет о 15-пудовой мортире, отлитой в 1587 г. Калибр ее 470 мм, длина 1190 мм, вес 1265 кг. Мортира стреляла каменными ядрами весом 6 пудов 25 фунтов (109 кг). Называлась же мортира 15-пудовой по весу чугунного ядра ее калибра. Понятно, что чугунным ядром весом 246 кг стрелять она не могла.

Вторая мортира получила название «Мортира самозванца», поскольку была отлита в 1606 г. по приказу царя Дмитрия Ивановича (он же инок Григорий, в миру Юшка Отрепьев). Калибр мортиры 30 пудов (повторяю, по весу чугунного ядра) и соответственно 534 мм, длина ствола 1310 мм, вес 1913 кг.

Обе гигантские мортиры имеют цилиндрические зарядные каморы, но, в отличие от Царь-пушки, снабжены цапфами.

Любопытно, что у «Мортиры самозванца» цапфы находятся в середине ствола, а задний срез казенной части гладкийи

Рискну предположить, что сию мортиру предназначалось использовать для настильной стрельбы, и она представляет собой гибрид мортиры и бомбарды.

Кроме того, Петр сохранил пушки Андрея Чохова «Троил» и «Аспид», отлитые в 1590 г. Оба орудия в настоящее время стоят у стен Арсенала в Кремле.

Пушка «Троил» названа в честь царя Трои. На торели [9] ее сделано изображение оного царя в довольно карикатурном виде, как умели… Ствол снабжен цапфами и дельфинами. Калибр пушки 195 мм, длина 4350 мм, вес около 7 т.

Пушка «Аспид» названа в честь фантастического существа, помеси Змея Горыныча с крокодилом. На дульной части пушки сверху видно рельефное изображение зверюги с извивающимся хвостом. Надпись гласит: «Аспид». На средней части ствола◦— дельфины и цапфы. На казне литая надпись: «Божиею милостию повелением государя царя и великого князя Федора Ивановича всея Руси зделана сия пищаль Аспид лета 1590. Делал Ондрей Чохов». Калибр «Аспида» 190 мм, длина 5150 мм, вес около б т. Ствол имеет цапфы, торель и винград, [10] выполненный в виде приплюснутого шара.

Пушки «Троил» и «Аспид» в 1843 г. установили на чугунных бутафорских лафетах.

Любопытны и орудия, отлитые в конце XVII века московским мастером Мартьяном Осиповым. Первое его орудие◦— полковая пищаль◦— было изготовлено в 1666 г., а последнее◦— в 1704 г. Самым крупным орудием Осипова стала пушка «Единорог», названная в честь сказочного зверя.

Изображение единорога◦— чудовища с телом быка (а позже◦— лошади) и одним рогом встречается в индийских хрониках Ш тысячелетия до н. э. Позже единороги вошли в древние греческую и христианскую мифологии. Считалось, что единороги приносят рыцарям победу, а самому зверю покровительствует Дева Мария. В средние века единорог оказался на гербах многих герцогов и графов, и даже английских королей.

Вход
Поиск по сайту
Ищем:
Календарь